TL;DR#
An attacker operating from 47.128.63.0 targeted a WordPress installation at feefaworldcup.co.th. After scanning with Nmap Scripting Engine and WPScan v3.8.28, the attacker identified the Perfect Survey plugin and exploited CVE-2021-24762 - an unauthenticated SQL injection in the get_question AJAX action - using sqlmap 1.9.3. A multi-vector UNION+XSS+RCE probe confirmed the injection at 02:25:31, and systematic blind SQLi extraction of user_pass from wordpress.wp_users ran until 03:11:50. Using cracked credentials, the attacker accessed mourinho.j at 02:35, Kerberoasted alonso.x with RC4-HMAC encryption at 02:40, then at 02:50 created a rogue computer account MADRID$, abused Resource-Based Constrained Delegation against APP-BKUP01$, and at 02:54 exploited Active Directory Certificate Services with a forged SAN for administrator@worldcup.ball to achieve full domain compromise on PACIFIC-DC.worldcup.ball.
Initial Triage#
Knowing a web attack had occurred, I started the investigation in Kibana by analyzing access.log - the HTTP access log ingested from the target web server. I examined the source.address field distribution to identify the dominant traffic source.

47.128.63.0 accounted for 99.6% of all 2,524 records, with the remaining 0.4% from 192.168.18.29 - almost certainly internal traffic. I filtered all subsequent queries to source.address: 47.128.63.0 and examined the http.response.status_code field to understand the nature of the requests.

The distribution showed 200 at 49.8% and 404 at 44.3%, a pattern typical of automated scanning tools that probe many paths and receive 404 for non-existent resources while successfully hitting valid endpoints. This confirmed the traffic was tool-generated rather than manual browsing.
Reconnaissance#
Nmap NSE#
I sorted the filtered events chronologically to trace the attacker’s activity from the beginning. The first significant hit at Sep 18, 2025 02:12:30 showed a GET request to /wordpress/ with a response of 200 from User-Agent Mozilla/5.0 (compatible; Nmap Scripting Engine; https://nmap.org/book/nse.html) - Nmap NSE is the scripting engine component of the Nmap network scanner, used here to fingerprint the web application.

WPScan#
At 02:19:21 the User-Agent switched to WPScan v3.8.28 - a dedicated WordPress vulnerability scanner - with the same /wordpress/ target, indicating the attacker confirmed a WordPress installation from the Nmap results and escalated to targeted CMS scanning.

WPScan enumerated plugin paths, returning 200 responses for /wordpress/wp-content/plugins/elementor/readme.txt, /wordpress/wp-content/plugins/perfect-survey/readme.txt, /wordpress/wp-content/plugins/solace-extra/readme.txt, and /wordpress/wp-content/plugins/user-registration/readme.txt. At 02:20:04 it successfully retrieved /wordpress/wp-includes/version.php - a file that discloses the exact WordPress core version and installed component versions.

WPScan also accessed /wordpress/wp-cron.php - WordPress’s built-in task scheduler endpoint, commonly probed to identify scheduling attack surfaces.

Initial access#
At 02:23:39 the attacker issued a single clean GET request to /wordpress/wp-admin/admin-ajax.php?action=get_question&question_id=1 with User-Agent sqlmap/1.9.3. This was the initial endpoint probe against the Perfect Survey plugin’s get_question AJAX action.

SQL Injection - CVE-2021-24762#
CVE-2021-24762 (CVSS 9.8 Critical) affects Perfect Survey versions before 1.5.2 - the plugin passes the question_id GET parameter directly into a SQL query without validation or sanitization. Because WordPress AJAX endpoints can be configured to accept unauthenticated requests, no credentials are required to reach this attack surface.
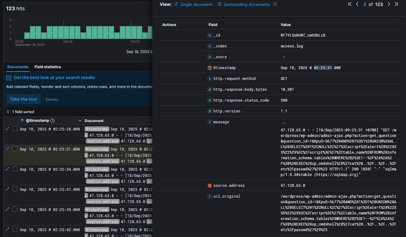
At 02:25:31, 2 minutes after the initial probe, sqlmap sent the following exploitation payload (URL-decoded):
1GET /wordpress/wp-admin/admin-ajax.php?action=get_question&question_id=1&KpuO=5677 AND 1=1 UNION ALL SELECT 1,NULL,'<script>alert("XSS")</script>',table_name FROM information_schema.tables WHERE 2>1--/**/; EXEC xp_cmdshell('cat ../../../etc/passwd')#
This is a multi-vector injection probe. The UNION ALL SELECT ... FROM information_schema.tables attempts to enumerate the database schema by appending an additional result set to the original query. The <script>alert("XSS")</script> string embedded in the UNION output tests whether SQL results are reflected unsanitized into the HTTP response. Finally, EXEC xp_cmdshell('cat ../../../etc/passwd') attempts OS command execution through SQL Server’s shell procedure with a path traversal to read the system password file. The server responded with HTTP 200 and 10,301 bytes, confirming the injection was processed and the payload reached the database layer.
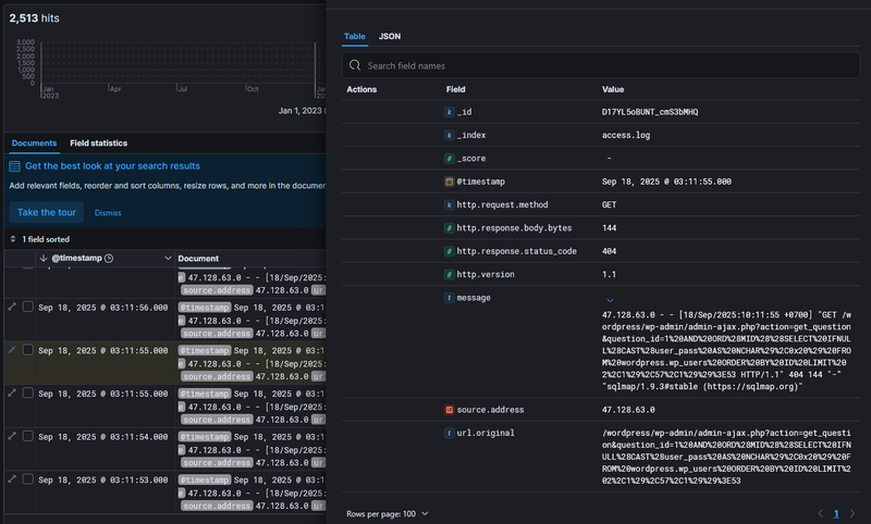
With injection confirmed, sqlmap shifted to systematic blind boolean-based extraction of the user_pass column from wordpress.wp_users. At 02:52:47 requests of the following pattern were observed:
1GET /wordpress/wp-admin/admin-ajax.php?action=get_question&question_id=1 AND ORD(MID((SELECT IFNULL(CAST(user_pass AS NCHAR),0x20) FROM wordpress.wp_users ORDER BY ID LIMIT 0,1),59,1))>96This query extracts one character at a time from the password hash. The extraction campaign ran until 03:11:50, at which point the last sqlmap request was recorded.

Post-Exploitation and Lateral Movement#
With cracked WordPress credentials, the attacker pivoted into Active Directory. I correlated the timeline by examining Windows Security event logs alongside the web logs. The table of authentication events grouped by target_user and ip_address revealed the full lateral movement sequence.

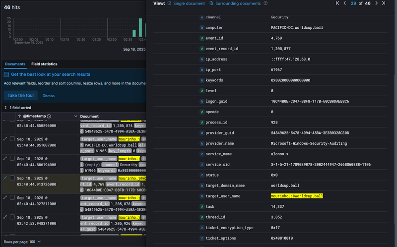
At 02:35 the attacker first accessed mourinho.j from 47.128.63.0, with an ANONYMOUS LOGON event co-occurring in the same window - consistent with an initial unauthenticated LDAP or SMB reconnaissance step before authenticating. At 02:40 I found a cluster of Event ID 4769 (Kerberos Service Ticket Request) events targeting mourinho.j@worldcup.ball.

The expanded Event 4769 showed target_user_name: mourinho.j@worldcup.ball, service_name: alonso.x, and critically ticket_encryption_type: 0x17 - 0x17 is RC4-HMAC, the weak encryption type specifically requested during Kerberoasting, an attack where the attacker requests a TGS ticket for a service account, receives it encrypted with the account’s NTLM hash, and cracks it offline. This confirmed the attacker used mourinho.j’s session to Kerberoast alonso.x and subsequently cracked its password offline, gaining access as alonso.x at 02:50.
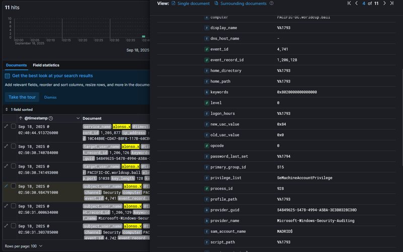
At 02:50:30, acting as alonso.x, the attacker created a new computer account - Event ID 4741 (Computer Account Created) - with sam_account_name: MADRID$ on PACIFIC-DC.worldcup.ball.

Creating a rogue computer account is a prerequisite for a Resource-Based Constrained Delegation (RBCD) attack - by controlling a computer account, the attacker can configure delegation rights to impersonate any user against a target service. One second later at 02:50:31, Event ID 4742 (Computer Account Changed) was logged with target_user_name: APP-BKUP01$, reflecting alonso.x writing RBCD attributes onto the backup server account to allow MADRID$ to impersonate users against it.

At 02:50:45 the attacker requested a service ticket to APP-BKUP01$ via RBCD and successfully logged into it at 02:54:23.
At 02:54:24, Event ID 4886 (Certificate Services received a certificate request) was logged with attributes: CertificateTemplate:WorkstationAuth_Internal and SAN:upn=administrator@worldcup.ball.

This is ESC1-style AD CS abuse - by requesting a certificate from a template that allows the requester to specify a Subject Alternative Name (SAN), the attacker embedded administrator@worldcup.ball as the UPN in the certificate. This certificate can then be used to authenticate as administrator via Kerberos PKINIT, bypassing password requirements entirely. At 02:54:32, 8 seconds later, Event ID 4769 fired on PACIFIC-DC.worldcup.ball with target_user_name: administrator@worldcup.ball, service_name: Administrator, and ip_address: ::ffff:47.128.63.0 - confirming full domain administrator access was achieved.

IOCs#
| Type | Value | Description |
|---|---|---|
| IP | 47.128.63.0 | attacker IP, all attack stages |
| Host | feefaworldcup.co.th | targeted WordPress host |
| Host | PACIFIC-DC.worldcup.ball | Domain Controller, lateral movement target |
| Host | APP-BKUP01$ | backup server, RBCD target |
| Domain | worldcup.ball | compromised AD domain |
| CVE | CVE-2021-24762 | Perfect Survey plugin SQLi, CVSS 9.8 |
| Plugin | /wordpress/wp-content/plugins/perfect-survey/ | vulnerable plugin path |
| Account | mourinho.j | initial AD foothold via cracked WordPress credentials |
| Account | alonso.x | Kerberoasted service account, used for RBCD setup |
| Account | MADRID$ | rogue computer account created by attacker |
| Account | administrator@worldcup.ball | final compromised account via AD CS abuse |
Attack Timeline#
%%{init: {'theme': 'base', 'themeVariables': { 'background': '#ffffff', 'mainBkg': '#ffffff', 'primaryTextColor': '#000000', 'lineColor': '#333333', 'clusterBkg': '#ffffff', 'clusterBorder': '#333333'}}}%%
graph TD
classDef default fill:#f9f9f9,stroke:#333,stroke-width:1px,color:#000;
classDef recon fill:#e1f5fe,stroke:#0277bd,stroke-width:2px,color:#000;
classDef exploit fill:#ffebee,stroke:#c62828,stroke-width:2px,color:#000;
classDef lateral fill:#f3e5f5,stroke:#6a1b9a,stroke-width:2px,color:#000;
classDef persist fill:#fff3e0,stroke:#e65100,stroke-width:2px,color:#000;
classDef pwned fill:#fce4ec,stroke:#880e4f,stroke-width:2px,color:#000;
A([47.128.63.0 - Attacker]):::default --> B[02:12:30 - Nmap NSE scan
feefaworldcup.co.th/wordpress/]:::recon
B --> C[02:19:21 - WPScan v3.8.28
Perfect Survey plugin discovered
version.php and wp-cron.php accessed]:::recon
C --> D[02:23:39 - sqlmap 1.9.3
CVE-2021-24762 initial probe
/wp-admin/admin-ajax.php?action=get_question]:::exploit
D --> E[02:25:31 - UNION+XSS+RCE payload
HTTP 200 - injection confirmed]:::exploit
E --> F[02:52:47 - Blind SQLi extraction
user_pass from wordpress.wp_users
ends at 03:11:50]:::exploit
subgraph AD [Active Directory Compromise]
F --> G[02:35 - mourinho.j access
initial AD foothold]:::lateral
G --> H[02:40:44 - Event 4769
Kerberoasting alonso.x
RC4-HMAC ticket requested]:::lateral
H --> I[02:50 - alonso.x access
hash cracked offline]:::lateral
I --> J[02:50:30 - Event 4741
MADRID$ computer account created]:::persist
J --> K[02:50:31 - Event 4742
RBCD configured on APP-BKUP01$]:::persist
K --> L[02:54:23 - logged into APP-BKUP01$]:::persist
end
subgraph Escalation [Domain Escalation]
L --> M[02:54:24 - Event 4886
AD CS certificate request
SAN: administrator@worldcup.ball]:::pwned
M --> N[02:54:32 - Event 4769
administrator@worldcup.ball TGS
PACIFIC-DC.worldcup.ball]:::pwned
end