TL;DR#
An Administrator on host WIN-1RKSOVFDBN0 executed facebook assistant.exe from the Downloads folder. The process (PID 5348) created 5uizv5660t-readme.txt ransom notes across multiple user profile directories, confirming active ransomware deployment. A child PowerShell process (PID 1860) executed command that shadow copy deletion via WMI - a standard ransomware anti-recovery technique. The executable hash was confirmed on VirusTotal as ransomware.sodinokibi/sodin (REvil). External
Initial Triage#
I started the investigation in Kibana - the visualization and search interface for the ELK stack, which ingests Windows event logs via Sysmon. Since the scenario involved a ransomware attack, I began by examining the event.code field distribution, expecting a high volume of Sysmon Event ID 11 events - the event type generated whenever a process writes a new file to disk.

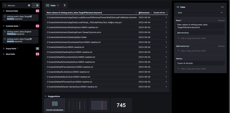
The field summary confirmed Event ID 11 dominated at 64.6% of 1,153 records. I pivoted to examining rare values of winlog.event_data.TargetFilename to identify what files were being created across the system.

The table immediately surfaced 5uizv5660t-readme.txt written across an unusually wide range of directories
- C:\Users\Default\Desktop\
- C:\Users\Default\Documents\
- C:\Users\Default\Downloads\
- C:\Users\Default\Music\
- C:\Users\Default\Pictures\
- C:\Users\Default\Favorites\
- C:\Users\Default\Links\
- C:\Users\Default\Saved Games\
and others including C:\Users\Administrator\Desktop\ and C:\Users\Administrator\Downloads\. A ransom note dropped uniformly across all user profile subdirectories is a definitive ransomware indicator. I noted the earliest timestamps were 2023-09-04, establishing the infection date.
Initial Execution#
To identify which process created the ransom notes, I expanded one of the FileCreate events for 5uizv5660t-readme.txt and examined the originating image and process ID.

The expanded document showed the responsible process was C:\Users\Administrator\Downloads\facebook assistant.exe running as WIN-1RKSOVFDBN0\Administrator with PID 5348, created at 2023-09-07 16:09:59. The file was executed directly from the Administrator’s Downloads folder with High integrity level. I extracted the hash from winlog.event_data.Hashes:
1SHA1=E5D8D5EECF7957996485CBC1CDBEAD9221672A1A
2MD5=4D84641B65D8BB6C3EF03BF59434242D
3SHA256=B8D7FB4488C0556385498271AB9FFFDF0EB38BB2A330265D9852E3A6288092AA
4IMPHASH=C686E5B9F7A178EB79F1CF16460B6A18
Shadow Copy Deletion#
I searched for processes spawned by PID 5348 to identify any child activity, filtering on winlog.event_data.ParentProcessId.keyword : "5348" with event.code : 1.

The query returned 1 hit - a PowerShell process (PID 1860) launched at 2023-09-07 16:09:53 with a base64-encoded command line. Decoding the payload revealed:
1Get-WmiObject Win32_Shadowcopy | ForEach-Object {$_.Delete();}This command enumerates all Volume Shadow Copies via WMI and deletes them - the standard technique used by ransomware to prevent victims from restoring files from Windows built-in snapshots. The PowerShell binary was signed by Microsoft Corporation, confirming the attacker used a legitimate system binary (LOLBin) to execute the destructive command.
Malware Confirmation#
I submitted the SHA256 B8D7FB4488C0556385498271AB9FFFDF0EB38BB2A330265D9852E3A6288092AA to VirusTotal for static reputation analysis.

66/72 vendors flagged the sample as ransomware.sodinokibi/sodin - this is REvil, a ransomware-as-a-service family operated by the threat group GOLD SOUTHFIELD.
C2 Infrastructure#
I submitted the sample to any.run for dynamic analysis. The sandbox captured DNS resolution activity showing the sample contacted the Tor onion address:
1aplebzu47wgazapdqks6vrcv6zcnjppkbxbr6wketf56nf6aq2nmyoyd.onion
This domain is the REvil payment and victim portal hosted on the Tor network, used to deliver decryption keys upon ransom payment. Its presence confirms the sample successfully attempted to beacon out to REvil C2 infrastructure.
IOCs#
Hosts
- WIN-1RKSOVFDBN0 - compromised host, Windows Server 2019 Standard Evaluation
Files
- C:\Users\Administrator\Downloads\facebook assistant.exe - SHA256: B8D7FB4488C0556385498271AB9FFFDF0EB38BB2A330265D9852E3A6288092AA
- 5uizv5660t-readme.txt - ransom note dropped across all user profile directories
Domains
- aplebzu47wgazapdqks6vrcv6zcnjppkbxbr6wketf56nf6aq2nmyoyd.onion - REvil Tor payment portal
Accounts
- WIN-1RKSOVFDBN0\Administrator - account used to execute ransomware
Attack Timeline#
%%{init: {'theme': 'base', 'themeVariables': { 'background': '#ffffff', 'mainBkg': '#ffffff', 'primaryTextColor': '#000000', 'lineColor': '#333333', 'clusterBkg': '#ffffff', 'clusterBorder': '#333333'}}}%%
graph TD
classDef default fill:#f9f9f9,stroke:#333,stroke-width:1px,color:#000;
classDef access fill:#e1f5fe,stroke:#0277bd,stroke-width:2px,color:#000;
classDef exec fill:#ffebee,stroke:#c62828,stroke-width:2px,color:#000;
classDef persist fill:#f3e5f5,stroke:#6a1b9a,stroke-width:2px,color:#000;
classDef exfil fill:#fce4ec,stroke:#880e4f,stroke-width:2px,color:#000;
classDef c2 fill:#e8f5e9,stroke:#2e7d32,stroke-width:2px,color:#000;
classDef mal fill:#fff3e0,stroke:#e65100,stroke-width:2px,color:#000;
A([WIN-1RKSOVFDBN0
Administrator]):::default --> B[2023-09-07 16:09:53 - facebook assistant.exe
executed from Downloads
PID 5348, High integrity]:::access
B --> C[2023-09-07 16:09:53 - PowerShell spawned
PID 1860 - encoded command]:::exec
C --> D[Shadow copy deletion
Get-WmiObject Win32_Shadowcopy
ForEach Delete]:::exec
subgraph Ransomware [Ransomware Activity]
D --> E[2023-09-07 16:09:59 - FileCreate Event ID 11
5uizv5660t-readme.txt
C:\Users\Default\* - all subdirs]:::mal
E --> F[Ransom note dropped across
Administrator and Default
user profile directories]:::mal
end
subgraph C2 [C2 Beaconing]
F --> G[DNS resolution
aplebzu47wgazapdqks6vrcv6zcnjppkbxbr6wketf56nf6aq2nmyoyd.onion
REvil Tor payment portal]:::c2
end